Визуализация тестирования в Grafana

Grafana — инструмент, интегрированный в Boomq и используемый для визуализации данных о нагрузочных тестах. Используется для представления в графическом виде временных рядов и текстовых данных. Подробнее см. в документации Grafana.

Дашборд Grafana состоит из панелей с визуальным представлением запущенного теста.

В платформе Boomq реализованы дашборды:

Просмотр метрик запуска теста

Чтобы посмотреть метрики запуска теста в разделе Запуски, воспользуйтесь одним из способов:

  • во время выполнения теста:

    1. В области Запущенные тесты нажмите Детализация теста.

    2. Нажмите Детализация:

      ../_images/um_run_detailed_stats.ru.png
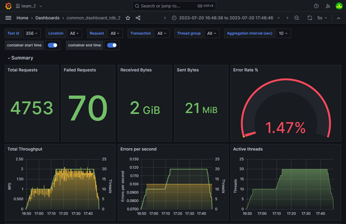
  • после выполнения теста откройте запуск теста и нажмите Детализация.

Откроется основной дашборд Grafana:

../_images/um_run_grafana.png

Просмотр системных метрик

Системные метрики настраиваются при создании набора настроек.

Чтобы посмотреть системные метрики запуска теста в разделе Запуски, воспользуйтесь одним из способов:

  • во время выполнения теста:

    1. В области Запущенные тесты нажмите Детализация теста.

    2. Нажмите Детализация системных метрик:

      ../_images/um_detailed_system_metrics.ru.png
  • после выполнения теста откройте запуск теста и нажмите Детализация системных метрик.

Откроется дашборд Grafana с системными метриками:

../_images/um_grafana_system_metrics.png

Метрики

Boomq собирает и анализирует следующие метрики:

Метрика

Единица измерения

Основной дашборд

Дашборд «Сравнение тестов»

Общее количество запросов

Шт.

Да

Да

Общее количество запросов, выполненных с ошибкой

Шт.

Да

Да

Объем входящего сетевого трафика

Б, КиБ, МиБ

Да

Нет

Объем исходящего сетевого трафика

Б, КиБ, МиБ

Да

Нет

Итоговый процент ошибок

%

Да

Нет

Интенсивность запросов

Шт. в секунду

Да

Да

Количество запущенных потоков

Шт.

Да

Да

Количество ошибок

Шт. в секунду

Да

Да

Время отклика транзакций

мс, секунды

Да

Да

Время отклика отдельных запросов

мс, секунды

Да

Да

Объем исходящего сетевого трафика по транзакциям

Б, КиБ, МиБ

Да

Нет

Объем входящего сетевого трафика по транзакциям

Б, КиБ, МиБ

Да

Нет

Объем исходящего сетевого трафика по отдельным запросам

Б, КиБ, МиБ

Да

Нет

Объем входящего сетевого трафика по отдельным запросам

Б, КиБ, МиБ

Да

Нет

Количество ошибок по транзакциям и отдельным запросам

Шт.

Да

Нет

Детальная сводка об ошибках: код ответа, сообщение об ошибке, количество

Шт.

Да

Нет

Утилизация CPU генераторов нагрузки

%

Да

Нет

Утилизация использования памяти RAM

%

Да

Нет

Объем чтения с дисковой подсистемы

Б/с, КиБ/с, МиБ/с

Да

Нет

Объем записи на дисковую подсистему

Б/с, КиБ/с, МиБ/с

Да

Нет

Примечание

Единица измерения метрики изменяется автоматически в зависимости от величины максимумов для метрики на дашборде.

Любые метрики можно фильтровать в разрезе различных генераторов нагрузки. Доступна агрегация метрик за следующие периоды: 1, 5 или 10 секунд.

Метрики, для которых задан SLA, можно анализировать в тренд-отчетах.

Системные метрики настраиваются при создании набора настроек.

Названия запросов и транзакций в дашбордах Grafana

Тесты, созданные в редакторе Boomq

Для тестов, созданных в редакторе Boomq, название запроса в дашбордах Grafana складывается из:

  • названия сценария;

  • URL запроса;

  • названия транзакции;

  • ID запуска теста.

Пример названий запросов в Grafana:

../_images/um_what_is_boomq_transaction.png

JMX-тесты

В тестах на основе JMX-файла название запроса в дашбордах Grafana складывается из:

  • типа тред-группы;

  • названия http sampler;

  • названия transaction controller, если запрос содержатся в нем;

  • ID запуска теста.

Пример названий запросов JMX-теста в Grafana:

  • jp@gc - Ultimate Thread Group Outside request 304

  • jp@gc - Ultimate Thread Group Some request [ Some transaction ] 304

../_images/um_jmeter_names.png